株式会社ソラコムはデバイス通販サイト「SORACOM IoTストア」において、CO2、温度、湿度センサー搭載のIoTデバイスとIoT SIM(LTE-M)がパッケージになった「LTE-M CO2 センサー RS-LTECO2 スターターキット」を2021年6月15日より提供開始することを発表した。
CO2濃度、温度、湿度の見える化が可能なスターターキット
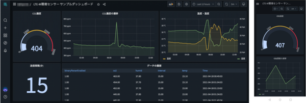
「LTE-M CO2センサー RS-LTECO2 スターターキット」はCO2濃度、温度、湿度を計測し、LTE-Mで定期送信するCO2センサー。オフィスや施設の換気状態の遠隔管理に利用することができる。同デバイスにはあらかじめSORACOMプラットフォームへの連携が設定され、データ収集・蓄積からダッシュボード作成・共有まで、SORACOMのコンソール画面の簡単な操作のみで設定可能。発売にあたり、これからIoTシステム開発を学習する人にも、センシングからデータ可視化までの一連の流れをより手軽に利用してもらえるよう、ソラコムはふたつの支援を用意した。
ひとつめは同デバイス専用の「サンプルダッシュボード」の公開。PCやスマートフォンで閲覧可能なグラフィカルなダッシュボードを作成・共有できるサービスSORACOM Lagoonにおいて、このテンプレートを利用することで、ソースのコピー&ペーストだけで手軽にデータの可視化を始めることができる。
ふたつめは必要な機材一式と開発手順を詳細に解説する「IoT DIYレシピ」。同デバイスを利用する「IoTで、CO2と温湿度を計測し換気促進」をあわせて無料で公開する。同デバイスから得られたデータを自社で用意したサーバーやクラウドに連携し、より高度な分析や制御に利用することも可能。
想定制作時間:30分
難易度:★☆☆☆☆
レシピではCO2濃度や温湿度を取得できる「LTE-M CO2 センサー」を用いて環境データをクラウドに送信して保存し、遠隔から可視化画面を利用することでセンサーを設置した場所の換気管理に役立てる手順を紹介
https://soracom.jp/recipes_index/9972/
同デバイスの販売を記念して、2021年6月15日から7月31日までの間、割引提供キャンペーンを行う。通常、定価19,800円(税込)のところ、10%引きの17,820円(税込)で購入することができる。
SORACOM IoT ストア




